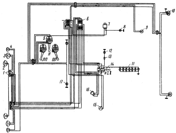
Автомобили МАЗ снабжены оригинальной системой освещения и световой сигнализации (рис. 116). В систему введены центральный переключатель 14 света и переключатель 5 указателей поворотов.
Переключатель 14 имеет три положения: Н, I и II. Н — все выключено.
При положении I водитель, пользуясь ножным переключателем 16 света, может переключать освещение с ближнего света на подфарник (включены между собой контакты 2 и 6 и независимо от них 1 и 3 переключателя 14).
При положении II водитель, пользуясь ножным переключателем света, может переключать освещение с ближнего света на дальний (включены между собой контакты 5 и 6 и независимо от них 1 и 3).

Рис. 116. Схема освещения и световой сигнализации МАЗ:
1 — соединительная панель; 2 — противотуманная фара; 3 — фара; 4 — подфарник; 5 — переключатель указателей поворотов; 6 — блок предохранителей; 7 — прерыватель указателей поворотов; 8 — контрольная лампа поворотов; 9 — включатель сигнала торможения; 10 — фонарь задний; 11 — лампа освещения приборов; 12 — контрольная лампа дальнего света; 13 — соединительная муфта; 14 — центральный переключатель света; 15 — включатель противотуманных фар; 16 — ножной переключатель света; 17 — боковой повторитель указателей поворотов;
Н — нейтраль; I — первое положение; II — второе положение; ЛП — левый поворот включен; ПП — правый поворот включен
Кроме того, встроенный в переключатель 14 реостат позволяет регулировать интенсивность света ламп 11 освещения шкал приборов путем поворота рукоятки переключателя. При повороте рукоятки по часовой стрелке яркость света увеличивается, против часовой стрелки уменьшается. Лампы освещения шкал приборов включаются только при включении внешнего освещения.
Особенностью схемы световой сигнализации является наличие переключателя 5, позволяющего использовать лампы стоп-сигнала в заднем фонаре одновременно в качестве ламп задних указателей поворотов.
Переключатель имеет устройство, автоматически выключающее лампы указателей поворотов при выходе автомобиля из поворота. Переключатель имеет три положения: Н — нейтральное, ПП — правый поворот, ЛП — левый поворот.
В положении ЛП соединены между собой контакты 3, 4 и 5 переключателя 5. При этом обе верхние лампы задних фонарей работают как лампы стоп-сигнала, если нажать педаль тормоза.
В положении ПП включены между собой контакты 1, 4 и 6 и независимо от них контакты 3 и 5. При этом включается передняя правая лампа указателя поворота и задняя верхняя лампа правого заднего фонаря, который начинает мигать вследствие наличия в цепи прерывателя 7. Верхняя лампа левого заднего фонаря в этом случае будет загораться, как стоп-сигнал, если нажать на педаль тормоза.
В положении ЛП включены между собой контакты 3 и 4 и независимо от них контакты 1, 6 и 5. При этом включается передняя левая лампа указателя поворота и задняя верхняя лампа левого заднего фонаря, которые начинают мигать. Верхняя лампа правого заднего фонаря в этом случае будет загораться как стоп-сигнал, если нажать на педаль тормоза.
Стекла задних фонарей автомобиля выполнены таким образом, что являются одновременно отражателями. Они светятся при попадании на них света фар движущегося сзади автомобиля.
С целью повышения безопасности движения каждая из нитей ближнего и дальнего света ламп головных фар и каждая лампа противотуманных фар защищены отдельными плавкими предохранителями, что позволяет, даже в случае внезапных коротких замыканий в цепи, одной из фар сохранить достаточную освещенность дорожного полотна.
Для повышения безопасности при обгоне и маневрировании на автомобиле установлены боковые повторители указателей поворотов.
Регулировка света фар МАЗ
Направление пучка света головных фар регулируют винтами, находящимися под декоративным ободком фары. При повороте этих винтов отверткой оптический элемент фары перемещается вверх-вниз, а также влево-вправо. Противотуманные фары регулируют путем ослабления гайки крепления фары и поворотом корпуса фары вверх-вниз, влево-вправо.

Рис. 117. Разметка экрана для регулировки фар МАЗ:
1 — уровень пола; 2 — линия центров фар; 3 — центры пятен света от левой и правой фар; 4 — ось автомобиля
При регулировке фар автомобиль должен находиться на ровной площадке перпендикулярно экрану. Расстояние между фарами автомобиля и экраном должно быть равно 7,5 м. Свет фар регулируется так, чтобы центр световых пятен располагался на экране, как показано на рис. 117. Значение величины Н для регулировки головных и противотуманных фар соответственно равно 1000 и 390 мм, а значение величины L — 815 и 750 мм.
